Production Analytics
To access the Production Analytics, go to:
> Home > Manufacturing > Reports > Production Analytics

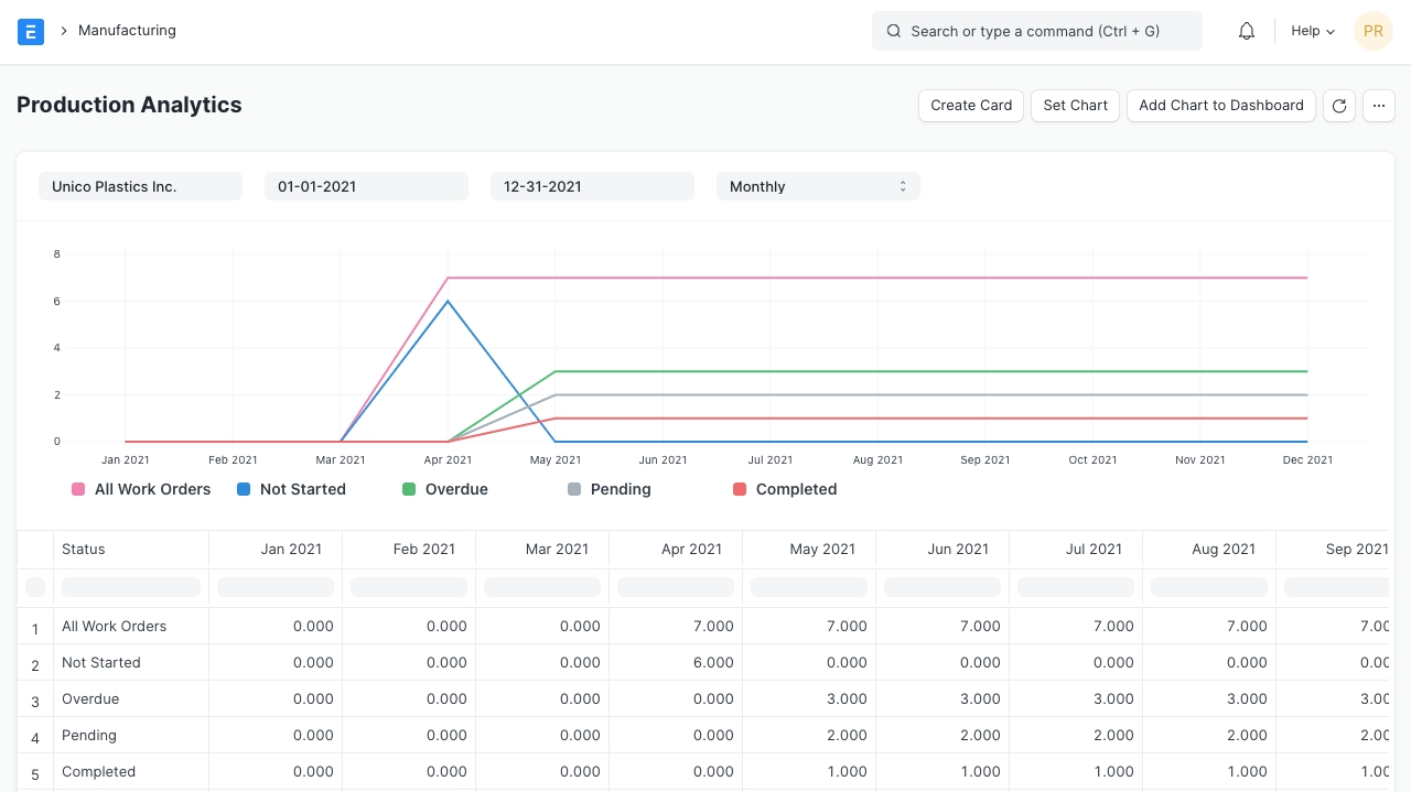
This report shows the overall analytics of all Work Orders.
Was this article helpful?Give Feedback.
Last updated
To access the Production Analytics, go to:
> Home > Manufacturing > Reports > Production Analytics

This report shows the overall analytics of all Work Orders.
Was this article helpful?Give Feedback.
Last updated